Welche Geschwindigkeit wird Dir angezeigt, wenn Du die Seite fast.com aufrufst?

Zuletzt geändert: 13. Mai 2026 07:33
5 1432 Zuletzt geändert 13. Mai 2026 07:33

Hallo und herzlich willkommen in der Apple Support Community!

Schön, dass du hier bist.


  1. Welche Geschwindigkeit zeigt Dir die Website fast.com, wenn Du sie aufrufst?
  2. Welche Apps oder Browser-Tabs greifen gleichzeitig auf das Internet zu?


Ein spürbarer Gewinn bei der Webseiten-Reaktionsgeschwindigkeit lässt sich oft durch eine Anpassung der DNS-Einstellungen im Router erzielen. Empfehlenswert sind die DNS-Server von Cloudflare: 1.1.1.1 und 1.0.0.1.


Für alle Geräte im Netzwerk lohnt sich außerdem ein Pi-hole-Server mit Blacklist und Whitelist. Damit werden unerwünschte DNS-Abfragen blockiert, das Internet wird weitgehend werbefrei, und der durchschnittliche Datenverkehr reduziert sich um 13–20 %.



Weitere Sicherheitstipps:


👉 Wie ich meine Datensicherheit auf Apple-Geräten maximiere – Persönliche Tipps und Tricks


⚠️ Bitte beachten:


Das Pi-hole-Projekt hat mit der Version FTL 6.6.2 mehrere Schwachstellen behoben. Betroffen war der integrierte Dienst dnsmasq, der in Pi-hole unter anderem für DNS- und DHCP-Funktionen genutzt wird und damit eine zentrale Rolle beim Blockieren unerwünschter Werbung auf Geräten wie dem Raspberry Pi spielt.


In den Hinweisen zur Veröffentlichung von Pi-hole FTL 6.6.2 erklären die Entwickler, dass das Update auf Sicherheitsprobleme reagiert, die in den dnsmasq-Versionen 2.92 und 2.93 bekannt geworden sind. Vor diesen Schwachstellen hatte unter anderem CERT.org zu Beginn der Woche gewarnt.


Quelle: Ausgangstext des Nutzers; genannte Projekt- und Organisationsseiten.


Beste Grüße & viel Erfolg 🌺

Kommentare

01. Jan. 2023 09:52

willkommen im neuen Jahr 2023, anbei ein Update zur Wirksamkeit ...



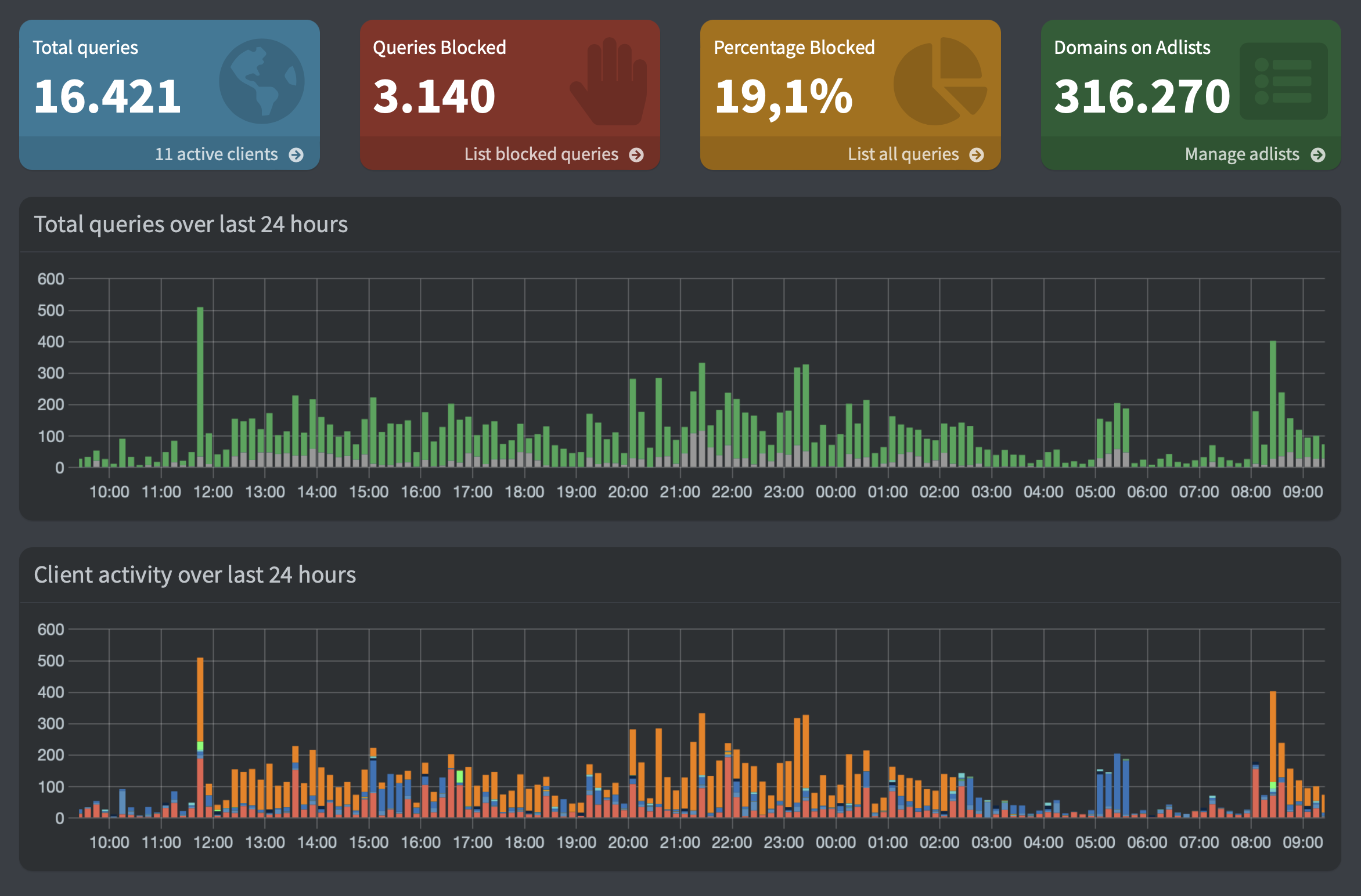
Obgleich der Part "Domains on Adlists" deutlich wenige Einträge enthält, ist die Wirksamkeit, welche schon immer für alle Endgeräte im Netzwerk gegeben war, drastisch angestiegen, liegt bei mir nun bei fast 20 Prozent. Dies ist ein Resultat der ständigen Weiterentwicklung von pi-Hole, aber auch der effizienteren Wartung der Listen geschuldet.


pi-Hole Webseite


Internet, fast ohne Werbung und Tracking, ist auch im Jahre 2023 möglich ... 😉


01. Jan. 2023 09:52

Willkommen in der Apple Support Community
Ein Forum, in dem Apple-Kunden sich gegenseitig mit ihren Produkten helfen. Melde dich mit deinem Apple Account an, um Mitglied zu werden.